Devtek — это партнёрская (CPA) сеть / система для вебмастеров и рекламодателей, которая фокусируется на финансовой вертикали (кредиты, микрозаймы и др.) на русскоязычных рынках. Согласно информации на сторонних ресурсах: «партнёрская сеть, специализирующаяся на рынке RU и KZ».
Devtek позиционируется как «партнёрская CPA-сеть, работающая по финансовой вертикали. Мы представляем технологии развития бизнеса нашим партнёрам и рекламодателям. … Наши рекламодатели — крупнейшие банки и МФО России и стран СНГ. Наши партнёры — крупнейшие площадки стран СНГ».
Ключевые факты
Есть официальное партнёрское соглашение (от 10 июля 2024).
Год открытия: 2019.
Основные рынки GEO: Россия и Казахстан.
Вертикали: финансы (микрозаймы, кредиты).
Система предоставляет вебмастерам личный кабинет, статистику, офферы, выплаты.
Как устроена работа с вебмастером
Процесс подключения
- Вебмастер подаёт анкету на сайте Devtek (информация ранжирована в разделе договора).
- После одобрения анкеты, вебмастер заключает договор и получает доступ к системе — личному кабинету.
- Вебмастер указывает ресурсы, источники трафика, механизмы получения согласия на обработку ПД, банковские реквизиты. (согласно пунктам договора)
- После этого он получает доступ к офферам, статистике, может запускать кампании, интегрировать через API/postback, мониторить результаты.
Требования к вебмастеру
- Ресурсы должны быть с механизмом получения согласия от пользователей на обработку персональных данных.
- Источники трафика должны соответствовать условиям системы (законность, качество) — иначе возможны блокировки или отказ.
- Вебмастер должен быть ИП/ООО или эквивалент, иметь расчётный счёт (для РФ).
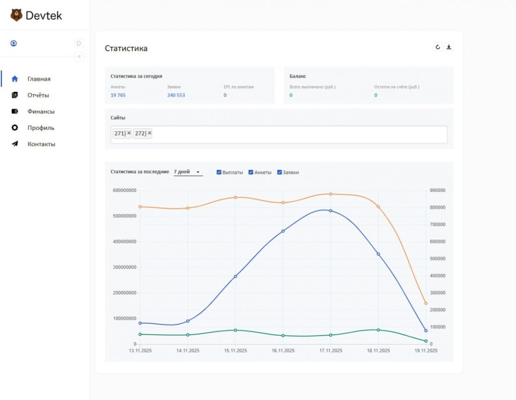
Обзор личного кабинета Devtek
Основные разделы и функции
1. Профиль / настройки аккаунта
- Настройка контактных данных (имя, email, телефон, реквизиты ИП/ООО).
- Указание/изменение банковских реквизитов или других способов выплаты.
- Возможность изменения пароля и основных данных учётной записи.
- Загрузка подтверждающих документов (если требуется) — гарантия соответствия требованиям сети: в договоре указываются обязанности по предоставлению данных о ресурсах и трафике.
2. Статистика и отчёты

- Просмотр по кликам, показам, лидам (целевым действиям) и принятию/отклонению.
- Фильтры по промежутку времени (день, неделя, месяц, произвольно).
- Сводка по гео, устройствам, источникам (если система позволяет).
- EPC, CR, валидность лидов — хотя конкретных скринов нет, в обзорах указано: «подробная аналитика, готовые промоматериалы».
- История выплат и ожидаемые выплаты (баланс) — типично находится в разделе “Финансы” или “Выплаты”.
3. Офферы / кампании
- Список доступных офферов: название, гео, требования, ставка (CPL/RevShare).
- Кнопка/ссылка “Получить ссылку партнёра” или “Подключиться к офферу”.
- Материалы: баннеры, лендинги, промо-киты. Обзор на сторонних ресурсах указывает наличие промо-материалов.
- Возможность запросить индивидуальный оффер или эксклюзивный креатив (отмечается в обзорах: “возможно заказать что-то уникальное”).
4. Интеграции / технические настройки
- Настройка postback URL, sub-ID, параметров трекинга (если сеть поддерживает API). В обзорах упоминается API-интеграция.
- Возможность подключения через API или платформу сети (у Devtek описано, что система “учёта действий” используется).
- Возможно, раздел “Источники трафика” или “Мои ресурсы” — где указываете площадки, ссылки, форматы.
5. Финансы / выплаты

- Баланс: отображение текущего заработка, ожидающих выплат.
- История выплат: дата, способ, сумма.
- Кнопка «Вывести» или «Подать заявку на выплату».
- Информация о минимальной сумме для вывода, условиях (холд, если есть) — хотя публично точных цифр мало доступно.
6. Поддержка и уведомления
- Раздел “Поддержка / Менеджер”: контакт менеджера, возможность отправить тикет или сообщение.
- Уведомления: новости сети, изменения офферов, условия, объявления.
- Раздел FAQ или документы (договор, правила, условия работы).
Офферы, условия и выплаты — детали
Офферы
- Гео: Россия и Казахстан указаны как основные для Devtek.
- Вертикаль: финансовые продукты (кредиты, МФО) — основной фокус.
- Модель оплаты: чаще всего CPL или RevShare — договор говорит о “вознаграждении Вебмастера за целевые действия”.
- Источники трафика: сеть требует, чтобы Вебмастер указал ресурс и механизм привлечения трафика; требуется согласие пользователя на обработку персональных данных.
- Возможность индивидуальных условий: если трафик качественный, ставки могут обсуждаться.
Выплаты
- Детали минимальной суммы к выводу от 10000 рублей. Раз в месяц.
- Выплаты банковский счёт, криптовалюта, др.
Итог и рекомендации
Личный кабинет Devtek выглядит, судя по договору и отзывам, стандартно продвинутым для партнёрской сети с финансовой вертикалью: он даёт всё необходимое — статистика, офферы, выплаты, интеграции.














